
3、养鱼用作带水清塘、鱼池增氧等。

|
型 号
|
转速
n r/min |
流量
Q m3/h |
扬程
H m |
效率
n % |
电机功率
KW |
|
NL50-8
NL50A-8 |
1450
|
20-30
|
8-9
|
42
|
1.5
|
|
NL50-12
NL50A-12 |
1450
|
25-38
|
12-14
|
41
|
3
|
|
NL76-9
NL76A-9 |
1450
|
50-70
|
9-10
|
42
|
3
|
|
NL65-16
NL65A-16 |
1450
|
50-60
|
15-18
|
42
|
5.5
|
|
NL80-12
NL80A-12 |
1450
|
80-120
|
11-13
|
56
|
7.5
|
|
NL100-16
NL100A-16 |
1450
|
80-100
|
15-17
|
61
|
15
|
|
NL150-12
NL150A-12 |
1450
|
100-150
|
11-13
|
66
|
18.5
|
|
NL150-16
NL150-16 |
1450
|
120-180
|
15-20
|
故障排除表
|
现象 |
产生原因 |
排除方法 |
|
不 启 动 与 运 转
|
1、馈电线有断路。 2、电压太低。 3、两个半联轴器间无轴向间隙并卡死。 4、叶轮被杂物卡住。 5、叶轮与蜗壳紧贴。 6、螺帽脱落和平键损坏使叶轮打滑。 7、联轴器平键损坏。 |
1、查看熔断保险丝和接线,并更换之。 2、调高电压或等电压升高后再用。 3、调整两个半联轴器之间轴向间隙为0.5毫米。 4、排除杂物。 5、重新装配,分离叶轮和蜗壳。 6、安装平键与螺帽。 7、换装平键。 |
|
超 负 荷 |
1、泵各部装配不当,转动困难,异物卡住。 2、同心度变动,轴承损坏,轴变形。 3、旋向相反。 4、扬程过低,流量过大。 |
1、重新装配,取出异物。 2、修正零件,调换轴承。 3、变换电机旋向。 4、尽量避免长时间使用。 |
|
流 里 不 足
|
1、吸口被阻,泥潭粪坑欠深,泵吸不到泥粪。 2、输泥管被阻。 3、电机转速低于额定转速。 4、叶轮打坏。 5、扬程过高,输送过远。 6、旅向相反。 7、泄漏较大。
8、叶轮上绕有杂物。 、 9、介质太稠或供应量不路。 |
1、排除吸口阻档物,移动泵,使蜗壳全部埋入泥浆粪水中。 2、检査管道,取出阻档物。 3、提高电机转速。 4、调换叶轮。 5、减少扬程,缩短输送距离。 6、改换电机旋向。 7、检查泄漏原因,并更换引起泄漏的另件。 8、排除杂物。 9、冲稀介质,增大供应量。 |
|
噪 声
与 震 动 |
1、叶轮与蜗壳磨擦。 2、轴承已损坏或少油。 3、泵轴与电机不同心,轴弯曲。 4、螺帽有松动。 5、蜗壳中有杂物。 6、工作液中有硬物。 7、吸口有空气渗入。 8、汲送液体温度过高。 |
1. 检查泵的装配并调整之。 2. 调换轴承或加油。 3. 调同心,校正轴。 4. 拧紧螺帽。 5. 排除杂物。 6. 控制进泵杂物尺度,加密滤网。 7. 深埋蜗壳。 8. 降低液体温度。 |
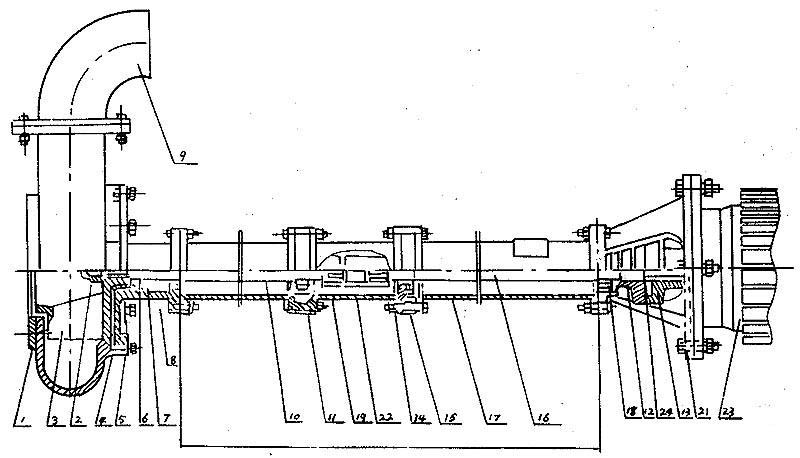
结构图
|
序号 |
型式/另件名称 |
NL,NLF,NW |
||
|
编号 |
数量 |
备注 |
||
|
1 |
网罩 |
1 |
1 |
|
|
2 |
叶轮螺母 |
2 |
1 |
|
|
3 |
叶轮 |
3 |
1 |
|
|
4 |
泵壳 |
4 |
1 |
|
|
5 |
泵座 |
5 |
1 |
|
|
6 |
0型圈 |
6 |
1 |
改进型用机械密封 |
|
7 |
油封 |
7 |
4 |
改进型用机械密封 |
|
8 |
轴套 |
8 |
1 |
改进型用机械密封 |
|
9 |
出水弯头 |
9 |
1 |
|
|
10 |
泵轴 |
10 |
1 |
|
|
11 |
轴承 |
11 |
2 |
|
|
12 |
从动联轴器 |
12 |
1 |
|
|
13 |
主动联轴器 |
13 |
1 |
|
|
14 |
联接筒 |
14 |
1 |
|
|
15 |
轴承座 |
15 |
2 |
|
|
16 |
联接轴 |
16 |
1 |
|
|
17 |
支撑筒 |
17 |
2 |
|
|
18 |
轴承盖 |
18 |
1 |
|
|
19 |
从动联轴器 |
19 |
1 |
|
|
20 |
电机座 |
20 |
1 |
|
|
21 |
电机座C |
21 |
1 |
带固定板用 |
|
22 |
主动联轴器 |
22 |
1 |
|
|
23 |
电动机 |
23 |
1 |
|
|
24 |
弹性块 |
24 |
1 |
|
泵长度规格
|
型 号长 度 |
NL150-12 NL150A-12 NL150-16 NL150A-16 |
NL50-8 NL50A-8 NL50-12 NL50A-12 NL76-9 NL76A-9 |
NL65-16 NL165A-16 NL80-12 NL80A-12 |
NL100-16 NL100A-16 |
|
泵 长 度 L (毫米)
|
650 |
470 |
710 |
710 |
|
1300 |
1120 |
1190 |
1190 |
|
|
|
1620 |
1910 |
1940 |
|
|
/ |
2120 |
2410 |
2440 |
|
|
/ |
2620 |
3130 |
3190 |
|
|
/ |
3120 |
3630 |
3690 |
|
|
/ |
3620 |
4350 |
4440 |
|
|
/ |
4120 |
4850 |
4940 |
|
|
/ |
4620 |
5570 |
5690 |
|
|
/ |
5120 |
6070 |
6190 |
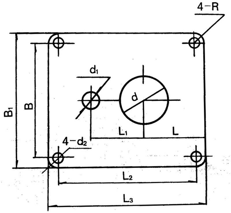
拆卸安装
安装示意图
泵固定安装板尺寸
|
型号/代号 |
L |
L1 |
L2 |
L3 |
B |
B1 |
d |
d1 |
4-d2 |
4-R |
δ |
|
NL25-10 |
180 |
120 |
350 |
400 |
280 |
330 |
72 |
40 |
13 |
25 |
6 |
|
NL50-8 |
255 |
230 |
590 |
650 |
490 |
550 |
215 |
70 |
18 |
30 |
8 |
|
NL80-9 NL50-12 NL76-9 |
255 |
230 |
590 |
650 |
490 |
550 |
258 |
80 70 70 |
18 |
30 |
10 |
|
NL65-16 NL80-12 NL50-24 |
255 |
285 |
690 |
750 |
590 |
650 |
175 |
70 110 70 |
18 |
30 |
12 |
|
NL100-16 NL100A-16 |
380 |
350 |
920 |
1000 |
820 |
900 |
226 |
115 70 |
18 |
40 |
14 |

